
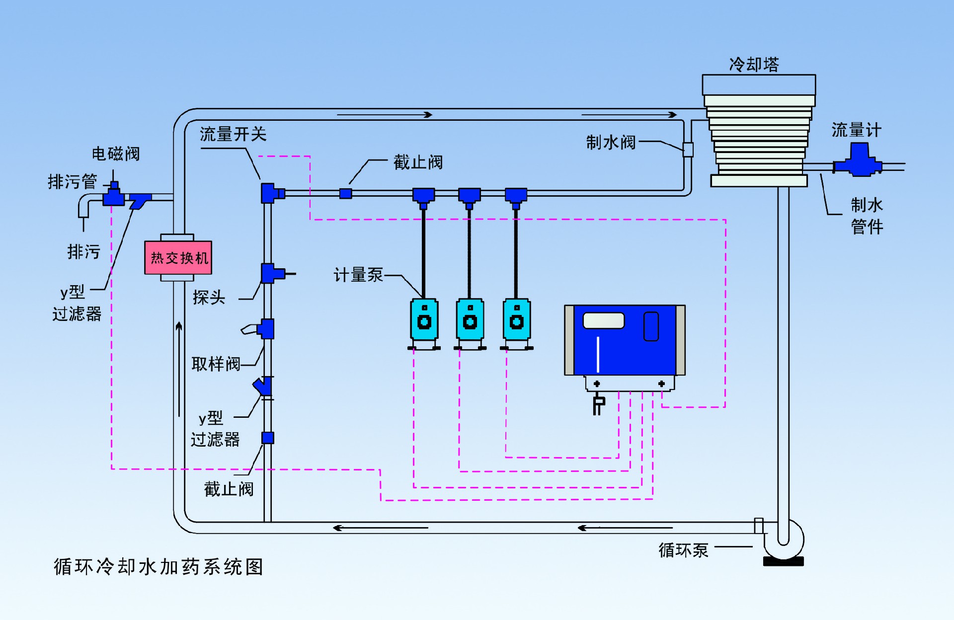
循環冷卻水系統經常會出現細菌和藻類的滋生,從而使系統出現腐蝕和結垢,而且由于系統的熱交換,使水份不斷蒸發,水中的含鹽量不斷增加。為保證系統的正常運行,通常在循環冷卻水系統中投加緩蝕阻垢殺菌等藥劑,同時不斷補充新鮮的水。
循環冷卻水加藥系統,根據循環冷卻水的濃縮倍數,通過電導率儀檢測循環冷卻的電導率(指標為水的含鹽量)達到一定數值后,控制電磁閥打開,循環冷卻水系統開始排放污水,在排放污水的同時向水中補加新鮮的水,同時向水中投加緩蝕阻垢劑(其投加濃度根據水質和緩蝕阻垢劑的種類)。由于循環冷卻水的堿度偏高,可以通過自動加酸裝置調節其PH值。通過向水中比例投加殺菌滅藻劑,控制循環冷卻水的細菌和粘泥的增長。



立即咨詢